Мобильный Измерительный Комплекс Радиосвязи
МИКРАД
Мобильный измерительный комплекс для измерения параметров поездной радиосвязи МИКРАД размещается в специализированном вагоне-лаборатории или аналогичной подвижной единице и применяется для периодической проверки состояния поездной радиосвязи путем измерения и регистрации параметров поездной радиосвязи на ходу поезда. МИКРАД позволяет на основе базы данных по устройствам поездной радиосвязи производить измерение параметров, хранить и документировать результаты измерений.
Программа обработки и документирования результатов измерений в режиме АЛСН позволяет выполнять следующие функции:
Посмотреть и распечатать результаты измерений, полученные в процессе работы программы измерений;
Производить анализ измеренных рельсовых цепей на отклонение параметров от норм;
Формировать протоколы измерений в формате офисной программы Microsoft Excel (2003, 2007, 2010 и более старших версий) с выводами и предложениями для эксплуатационного штата:
    Программное обеспечение системы измерения САУТ предназначено для управления работой системы, обработки и хранения измерительных данных, а также является средой, через которую пользователь взаимодействует с этой системой МИКАР.

    Программа измерений в режиме САУТ позволяет выполнять следующие функции:
      Система измерения САУТ комплекса МИКАР размещается в специализированном вагоне-лаборатории или аналогичной подвижной единице в составе МИКАР и применяется для измерения параметров шлейфов САУТ при периодической проверке состояния напольных устройств САУТ железнодорожной автоматики на ходу поезда в условиях умеренного климата.
      Система измерения САУТ обеспечивает:
      Измерение тока шлейфов САУТ частотой 13,06; 19,6; 23; 27 и 31 кГц в диапазоне от 0,1 до 1,0 А с пределом допускаемого значения относительной основной погрешности измерения ±10%;
      Измерение длин шлейфов и уклонов в диапазоне от 0,25 до 70,00 м с пределом допускаемого значения абсолютной основной погрешности измерения ±0,15 м (измерение длины шлейфов производится косвенным образом и реализуется в программном обеспечении);
      Измерение длин уклонов в диапазоне от 0,15 до 10,00 м с пределом допускаемого значения абсолютной основной погрешности измерения *0,15 м (измерение длин уклонов производится косвенным образом и реализуется в программном обеспечении)
      Прием и дешифрацию кодовой информации САУТ-Ц и САУТ-ЦМ.
      Производить прием и обработку измерительной информации из блока САУТ;
      Выводить на экран монитора измерительную и служебную информацию о режимах работы программы измерений;
      Записывать на диск компьютера измерительные данные;
      Управлять работой системы измерения САУТ:
      Непрерывное (автоматическое) измерение и регистрацию параметров канальных сигналов радиостанций поездной радиосвязи – уровень сигналов, девиацию и модулирующую частоту;
      Непрерывное (автоматическое) сканирование и измерение уровней канальных сигналов поездной радиосвязи (до 20 каналов);
      Непрерывную (автоматическую) регистрацию сигнал/шум канальных сигналов радиостанций поездной радиосвязи;
      Непрерывную (автоматическую) регистрацию звука канального сигнала поездной радиосвязи, синхронную с измерением параметров;
      Комплекс МИКРАД обеспечивает:
      Автоматическую привязку измерительной и звуковой информации к координате пути участков железных дорог;
      Возможность долговременного хранения измерительной и звуковой информации в базе данных;
      Автоматическую привязку измерительной и звуковой информации к географическим координатам (GPS, ГЛОНАСС);
      Возможность самоконтроля комплекса и калибровки измерительного приемника от стандартных измерительных приборов.
      Программа обработки и документирования результатов измерений в режиме АЛСН позволяет выполнять следующие функции:
      Посмотреть и распечатать результаты измерений, полученные в процессе работы программы измерений;
      Производить анализ измеренных рельсовых цепей на отклонение параметров от норм;
      Формировать протоколы измерений в формате офисной программы Microsoft Excel (2003, 2007, 2010 и более старших версий) с выводами и предложениями для эксплуатационного штата:
        Программное обеспечение системы измерения САУТ предназначено для управления работой системы, обработки и хранения измерительных данных, а также является средой, через которую пользователь взаимодействует с этой системой МИКАР.

        Программа измерений в режиме САУТ позволяет выполнять следующие функции:
          Система измерения САУТ комплекса МИКАР размещается в специализированном вагоне-лаборатории или аналогичной подвижной единице в составе МИКАР и применяется для измерения параметров шлейфов САУТ при периодической проверке состояния напольных устройств САУТ железнодорожной автоматики на ходу поезда в условиях умеренного климата.
          Система измерения САУТ обеспечивает:
          Измерение тока шлейфов САУТ частотой 13,06; 19,6; 23; 27 и 31 кГц в диапазоне от 0,1 до 1,0 А с пределом допускаемого значения относительной основной погрешности измерения ±10%;
          Измерение длин шлейфов и уклонов в диапазоне от 0,25 до 70,00 м с пределом допускаемого значения абсолютной основной погрешности измерения ±0,15 м (измерение длины шлейфов производится косвенным образом и реализуется в программном обеспечении);
          Измерение длин уклонов в диапазоне от 0,15 до 10,00 м с пределом допускаемого значения абсолютной основной погрешности измерения *0,15 м (измерение длин уклонов производится косвенным образом и реализуется в программном обеспечении)
          Прием и дешифрацию кодовой информации САУТ-Ц и САУТ-ЦМ.
          Производить прием и обработку измерительной информации из блока САУТ;
          Выводить на экран монитора измерительную и служебную информацию о режимах работы программы измерений;
          Записывать на диск компьютера измерительные данные;
          Управлять работой системы измерения САУТ:
          Частотные диапазоны
          2,13; 2,15; 2,444; 2,464 МГц
          Диапазон ГМВ
          Диапазон МВ
          Комплекс МИКРАД обеспечивает следующие параметры:
          151 … 157 МГц
          320 … 470 МГц
          Диапазон ДМВ
          Демодуляция
          ЧМ
          Полосы ПЧ для измерения уровня сигнала и модулирующих параметров на уровне минус 6 дБ
          9, 20 кГц
          Программа обработки и документирования результатов измерений в режиме АЛСН позволяет выполнять следующие функции:
          Посмотреть и распечатать результаты измерений, полученные в процессе работы программы измерений;
          Производить анализ измеренных рельсовых цепей на отклонение параметров от норм;
          Формировать протоколы измерений в формате офисной программы Microsoft Excel (2003, 2007, 2010 и более старших версий) с выводами и предложениями для эксплуатационного штата:
            Программное обеспечение системы измерения САУТ предназначено для управления работой системы, обработки и хранения измерительных данных, а также является средой, через которую пользователь взаимодействует с этой системой МИКАР.

            Программа измерений в режиме САУТ позволяет выполнять следующие функции:
              Система измерения САУТ комплекса МИКАР размещается в специализированном вагоне-лаборатории или аналогичной подвижной единице в составе МИКАР и применяется для измерения параметров шлейфов САУТ при периодической проверке состояния напольных устройств САУТ железнодорожной автоматики на ходу поезда в условиях умеренного климата.
              Система измерения САУТ обеспечивает:
              Измерение тока шлейфов САУТ частотой 13,06; 19,6; 23; 27 и 31 кГц в диапазоне от 0,1 до 1,0 А с пределом допускаемого значения относительной основной погрешности измерения ±10%;
              Измерение длин шлейфов и уклонов в диапазоне от 0,25 до 70,00 м с пределом допускаемого значения абсолютной основной погрешности измерения ±0,15 м (измерение длины шлейфов производится косвенным образом и реализуется в программном обеспечении);
              Измерение длин уклонов в диапазоне от 0,15 до 10,00 м с пределом допускаемого значения абсолютной основной погрешности измерения *0,15 м (измерение длин уклонов производится косвенным образом и реализуется в программном обеспечении)
              Прием и дешифрацию кодовой информации САУТ-Ц и САУТ-ЦМ.
              Производить прием и обработку измерительной информации из блока САУТ;
              Выводить на экран монитора измерительную и служебную информацию о режимах работы программы измерений;
              Записывать на диск компьютера измерительные данные;
              Управлять работой системы измерения САУТ:
              Измерение уровня сигнала - напряжение на выходе типовых антенн поездной радиосвязи
              0 … 130 дБмкВ
              Диапазон измеряемых напряжений
              Минимальное время измерения
              Детектор
              150 мс
              не более ±2 дБ
              Предел допускаемой абсолютной основной погрешности измерения напряжения
              средних значений
              Программа обработки и документирования результатов измерений в режиме АЛСН позволяет выполнять следующие функции:
              Посмотреть и распечатать результаты измерений, полученные в процессе работы программы измерений;
              Производить анализ измеренных рельсовых цепей на отклонение параметров от норм;
              Формировать протоколы измерений в формате офисной программы Microsoft Excel (2003, 2007, 2010 и более старших версий) с выводами и предложениями для эксплуатационного штата:
                Программное обеспечение системы измерения САУТ предназначено для управления работой системы, обработки и хранения измерительных данных, а также является средой, через которую пользователь взаимодействует с этой системой МИКАР.

                Программа измерений в режиме САУТ позволяет выполнять следующие функции:
                  Система измерения САУТ комплекса МИКАР размещается в специализированном вагоне-лаборатории или аналогичной подвижной единице в составе МИКАР и применяется для измерения параметров шлейфов САУТ при периодической проверке состояния напольных устройств САУТ железнодорожной автоматики на ходу поезда в условиях умеренного климата.
                  Система измерения САУТ обеспечивает:
                  Измерение тока шлейфов САУТ частотой 13,06; 19,6; 23; 27 и 31 кГц в диапазоне от 0,1 до 1,0 А с пределом допускаемого значения относительной основной погрешности измерения ±10%;
                  Измерение длин шлейфов и уклонов в диапазоне от 0,25 до 70,00 м с пределом допускаемого значения абсолютной основной погрешности измерения ±0,15 м (измерение длины шлейфов производится косвенным образом и реализуется в программном обеспечении);
                  Измерение длин уклонов в диапазоне от 0,15 до 10,00 м с пределом допускаемого значения абсолютной основной погрешности измерения *0,15 м (измерение длин уклонов производится косвенным образом и реализуется в программном обеспечении)
                  Прием и дешифрацию кодовой информации САУТ-Ц и САУТ-ЦМ.
                  Производить прием и обработку измерительной информации из блока САУТ;
                  Выводить на экран монитора измерительную и служебную информацию о режимах работы программы измерений;
                  Записывать на диск компьютера измерительные данные;
                  Управлять работой системы измерения САУТ:
                  0,5 … 10,0 кГц
                  Диапазон измерения в диапазоне уровней сигналов 10 … 130 дБмкВ и в диапазоне модулирующих частот 300… 3400 Гц
                  Предел допускаемой относительной основной погрешности измерения среднего значения девиации частоты
                  Измерение параметров модуляции
                  ±5 %
                  Девиация частоты (среднее значение)
                  Программа обработки и документирования результатов измерений в режиме АЛСН позволяет выполнять следующие функции:
                  Посмотреть и распечатать результаты измерений, полученные в процессе работы программы измерений;
                  Производить анализ измеренных рельсовых цепей на отклонение параметров от норм;
                  Формировать протоколы измерений в формате офисной программы Microsoft Excel (2003, 2007, 2010 и более старших версий) с выводами и предложениями для эксплуатационного штата:
                    Программное обеспечение системы измерения САУТ предназначено для управления работой системы, обработки и хранения измерительных данных, а также является средой, через которую пользователь взаимодействует с этой системой МИКАР.

                    Программа измерений в режиме САУТ позволяет выполнять следующие функции:
                      Система измерения САУТ комплекса МИКАР размещается в специализированном вагоне-лаборатории или аналогичной подвижной единице в составе МИКАР и применяется для измерения параметров шлейфов САУТ при периодической проверке состояния напольных устройств САУТ железнодорожной автоматики на ходу поезда в условиях умеренного климата.
                      Система измерения САУТ обеспечивает:
                      Измерение тока шлейфов САУТ частотой 13,06; 19,6; 23; 27 и 31 кГц в диапазоне от 0,1 до 1,0 А с пределом допускаемого значения относительной основной погрешности измерения ±10%;
                      Измерение длин шлейфов и уклонов в диапазоне от 0,25 до 70,00 м с пределом допускаемого значения абсолютной основной погрешности измерения ±0,15 м (измерение длины шлейфов производится косвенным образом и реализуется в программном обеспечении);
                      Измерение длин уклонов в диапазоне от 0,15 до 10,00 м с пределом допускаемого значения абсолютной основной погрешности измерения *0,15 м (измерение длин уклонов производится косвенным образом и реализуется в программном обеспечении)
                      Прием и дешифрацию кодовой информации САУТ-Ц и САУТ-ЦМ.
                      Производить прием и обработку измерительной информации из блока САУТ;
                      Выводить на экран монитора измерительную и служебную информацию о режимах работы программы измерений;
                      Записывать на диск компьютера измерительные данные;
                      Управлять работой системы измерения САУТ:
                      300 … 3400 Гц
                      Диапазон измерения в диапазоне уровней сигналов 10 … 130 дБмкВ
                      Предел допускаемой абсолютной основной погрешности измерения значения модулирующей частоты
                      Частота однотональных частотно-модулированных сигналов (модулирующая частота)
                      ±1 Гц
                      150 мс
                      Минимальное время измерения параметров модуляции
                      Программа обработки и документирования результатов измерений в режиме АЛСН позволяет выполнять следующие функции:
                      Посмотреть и распечатать результаты измерений, полученные в процессе работы программы измерений;
                      Производить анализ измеренных рельсовых цепей на отклонение параметров от норм;
                      Формировать протоколы измерений в формате офисной программы Microsoft Excel (2003, 2007, 2010 и более старших версий) с выводами и предложениями для эксплуатационного штата:
                        Программное обеспечение системы измерения САУТ предназначено для управления работой системы, обработки и хранения измерительных данных, а также является средой, через которую пользователь взаимодействует с этой системой МИКАР.

                        Программа измерений в режиме САУТ позволяет выполнять следующие функции:
                          Система измерения САУТ комплекса МИКАР размещается в специализированном вагоне-лаборатории или аналогичной подвижной единице в составе МИКАР и применяется для измерения параметров шлейфов САУТ при периодической проверке состояния напольных устройств САУТ железнодорожной автоматики на ходу поезда в условиях умеренного климата.
                          Система измерения САУТ обеспечивает:
                          Измерение тока шлейфов САУТ частотой 13,06; 19,6; 23; 27 и 31 кГц в диапазоне от 0,1 до 1,0 А с пределом допускаемого значения относительной основной погрешности измерения ±10%;
                          Измерение длин шлейфов и уклонов в диапазоне от 0,25 до 70,00 м с пределом допускаемого значения абсолютной основной погрешности измерения ±0,15 м (измерение длины шлейфов производится косвенным образом и реализуется в программном обеспечении);
                          Измерение длин уклонов в диапазоне от 0,15 до 10,00 м с пределом допускаемого значения абсолютной основной погрешности измерения *0,15 м (измерение длин уклонов производится косвенным образом и реализуется в программном обеспечении)
                          Прием и дешифрацию кодовой информации САУТ-Ц и САУТ-ЦМ.
                          Производить прием и обработку измерительной информации из блока САУТ;
                          Выводить на экран монитора измерительную и служебную информацию о режимах работы программы измерений;
                          Записывать на диск компьютера измерительные данные;
                          Управлять работой системы измерения САУТ:
                          Типовая антенна поездной радиосвязи
                          Антенна ГМВ
                          Антенно-согласующие устройство для антенны ГМВ
                          Антенны, антенно-согласующие устройства
                          АнСУ-В
                          Типовая антенна поездной радиосвязи
                          Антенна МВ, ДМВ
                          Программа обработки и документирования результатов измерений в режиме АЛСН позволяет выполнять следующие функции:
                          Посмотреть и распечатать результаты измерений, полученные в процессе работы программы измерений;
                          Производить анализ измеренных рельсовых цепей на отклонение параметров от норм;
                          Формировать протоколы измерений в формате офисной программы Microsoft Excel (2003, 2007, 2010 и более старших версий) с выводами и предложениями для эксплуатационного штата:
                            Программное обеспечение системы измерения САУТ предназначено для управления работой системы, обработки и хранения измерительных данных, а также является средой, через которую пользователь взаимодействует с этой системой МИКАР.

                            Программа измерений в режиме САУТ позволяет выполнять следующие функции:
                              Система измерения САУТ комплекса МИКАР размещается в специализированном вагоне-лаборатории или аналогичной подвижной единице в составе МИКАР и применяется для измерения параметров шлейфов САУТ при периодической проверке состояния напольных устройств САУТ железнодорожной автоматики на ходу поезда в условиях умеренного климата.
                              Система измерения САУТ обеспечивает:
                              Измерение тока шлейфов САУТ частотой 13,06; 19,6; 23; 27 и 31 кГц в диапазоне от 0,1 до 1,0 А с пределом допускаемого значения относительной основной погрешности измерения ±10%;
                              Измерение длин шлейфов и уклонов в диапазоне от 0,25 до 70,00 м с пределом допускаемого значения абсолютной основной погрешности измерения ±0,15 м (измерение длины шлейфов производится косвенным образом и реализуется в программном обеспечении);
                              Измерение длин уклонов в диапазоне от 0,15 до 10,00 м с пределом допускаемого значения абсолютной основной погрешности измерения *0,15 м (измерение длин уклонов производится косвенным образом и реализуется в программном обеспечении)
                              Прием и дешифрацию кодовой информации САУТ-Ц и САУТ-ЦМ.
                              Производить прием и обработку измерительной информации из блока САУТ;
                              Выводить на экран монитора измерительную и служебную информацию о режимах работы программы измерений;
                              Записывать на диск компьютера измерительные данные;
                              Управлять работой системы измерения САУТ:
                              ±1 %
                              Предел допускаемой относительной основной погрешности измерения координат пути
                              Регистрация географических координат
                              Измерение координат пути
                              (GPS, ГЛОНАСС)
                              Программа обработки и документирования результатов измерений в режиме АЛСН позволяет выполнять следующие функции:
                              Посмотреть и распечатать результаты измерений, полученные в процессе работы программы измерений;
                              Производить анализ измеренных рельсовых цепей на отклонение параметров от норм;
                              Формировать протоколы измерений в формате офисной программы Microsoft Excel (2003, 2007, 2010 и более старших версий) с выводами и предложениями для эксплуатационного штата:
                                Программное обеспечение системы измерения САУТ предназначено для управления работой системы, обработки и хранения измерительных данных, а также является средой, через которую пользователь взаимодействует с этой системой МИКАР.

                                Программа измерений в режиме САУТ позволяет выполнять следующие функции:
                                  Система измерения САУТ комплекса МИКАР размещается в специализированном вагоне-лаборатории или аналогичной подвижной единице в составе МИКАР и применяется для измерения параметров шлейфов САУТ при периодической проверке состояния напольных устройств САУТ железнодорожной автоматики на ходу поезда в условиях умеренного климата.
                                  Система измерения САУТ обеспечивает:
                                  Измерение тока шлейфов САУТ частотой 13,06; 19,6; 23; 27 и 31 кГц в диапазоне от 0,1 до 1,0 А с пределом допускаемого значения относительной основной погрешности измерения ±10%;
                                  Измерение длин шлейфов и уклонов в диапазоне от 0,25 до 70,00 м с пределом допускаемого значения абсолютной основной погрешности измерения ±0,15 м (измерение длины шлейфов производится косвенным образом и реализуется в программном обеспечении);
                                  Измерение длин уклонов в диапазоне от 0,15 до 10,00 м с пределом допускаемого значения абсолютной основной погрешности измерения *0,15 м (измерение длин уклонов производится косвенным образом и реализуется в программном обеспечении)
                                  Прием и дешифрацию кодовой информации САУТ-Ц и САУТ-ЦМ.
                                  Производить прием и обработку измерительной информации из блока САУТ;
                                  Выводить на экран монитора измерительную и служебную информацию о режимах работы программы измерений;
                                  Записывать на диск компьютера измерительные данные;
                                  Управлять работой системы измерения САУТ:
                                  +5 … +400С
                                  Диапазон рабочих температур
                                  Относительная влажность
                                  Общие данные
                                  90%
                                  630 … 800 мм рт.ст.
                                  Атмосферное давление
                                  Программа обработки и документирования результатов измерений в режиме АЛСН позволяет выполнять следующие функции:
                                  Посмотреть и распечатать результаты измерений, полученные в процессе работы программы измерений;
                                  Производить анализ измеренных рельсовых цепей на отклонение параметров от норм;
                                  Формировать протоколы измерений в формате офисной программы Microsoft Excel (2003, 2007, 2010 и более старших версий) с выводами и предложениями для эксплуатационного штата:
                                    Программное обеспечение системы измерения САУТ предназначено для управления работой системы, обработки и хранения измерительных данных, а также является средой, через которую пользователь взаимодействует с этой системой МИКАР.

                                    Программа измерений в режиме САУТ позволяет выполнять следующие функции:
                                      Система измерения САУТ комплекса МИКАР размещается в специализированном вагоне-лаборатории или аналогичной подвижной единице в составе МИКАР и применяется для измерения параметров шлейфов САУТ при периодической проверке состояния напольных устройств САУТ железнодорожной автоматики на ходу поезда в условиях умеренного климата.
                                      Система измерения САУТ обеспечивает:
                                      Измерение тока шлейфов САУТ частотой 13,06; 19,6; 23; 27 и 31 кГц в диапазоне от 0,1 до 1,0 А с пределом допускаемого значения относительной основной погрешности измерения ±10%;
                                      Измерение длин шлейфов и уклонов в диапазоне от 0,25 до 70,00 м с пределом допускаемого значения абсолютной основной погрешности измерения ±0,15 м (измерение длины шлейфов производится косвенным образом и реализуется в программном обеспечении);
                                      Измерение длин уклонов в диапазоне от 0,15 до 10,00 м с пределом допускаемого значения абсолютной основной погрешности измерения *0,15 м (измерение длин уклонов производится косвенным образом и реализуется в программном обеспечении)
                                      Прием и дешифрацию кодовой информации САУТ-Ц и САУТ-ЦМ.
                                      Производить прием и обработку измерительной информации из блока САУТ;
                                      Выводить на экран монитора измерительную и служебную информацию о режимах работы программы измерений;
                                      Записывать на диск компьютера измерительные данные;
                                      Управлять работой системы измерения САУТ:
                                      10 … 150 Гц
                                      Частота
                                      Максимальное ускорение
                                      Вибрация (вибростойкость)
                                      2 … 40 м/с2
                                      Программа обработки и документирования результатов измерений в режиме АЛСН позволяет выполнять следующие функции:
                                      Посмотреть и распечатать результаты измерений, полученные в процессе работы программы измерений;
                                      Производить анализ измеренных рельсовых цепей на отклонение параметров от норм;
                                      Формировать протоколы измерений в формате офисной программы Microsoft Excel (2003, 2007, 2010 и более старших версий) с выводами и предложениями для эксплуатационного штата:
                                        Программное обеспечение системы измерения САУТ предназначено для управления работой системы, обработки и хранения измерительных данных, а также является средой, через которую пользователь взаимодействует с этой системой МИКАР.

                                        Программа измерений в режиме САУТ позволяет выполнять следующие функции:
                                          Система измерения САУТ комплекса МИКАР размещается в специализированном вагоне-лаборатории или аналогичной подвижной единице в составе МИКАР и применяется для измерения параметров шлейфов САУТ при периодической проверке состояния напольных устройств САУТ железнодорожной автоматики на ходу поезда в условиях умеренного климата.
                                          Система измерения САУТ обеспечивает:
                                          Измерение тока шлейфов САУТ частотой 13,06; 19,6; 23; 27 и 31 кГц в диапазоне от 0,1 до 1,0 А с пределом допускаемого значения относительной основной погрешности измерения ±10%;
                                          Измерение длин шлейфов и уклонов в диапазоне от 0,25 до 70,00 м с пределом допускаемого значения абсолютной основной погрешности измерения ±0,15 м (измерение длины шлейфов производится косвенным образом и реализуется в программном обеспечении);
                                          Измерение длин уклонов в диапазоне от 0,15 до 10,00 м с пределом допускаемого значения абсолютной основной погрешности измерения *0,15 м (измерение длин уклонов производится косвенным образом и реализуется в программном обеспечении)
                                          Прием и дешифрацию кодовой информации САУТ-Ц и САУТ-ЦМ.
                                          Производить прием и обработку измерительной информации из блока САУТ;
                                          Выводить на экран монитора измерительную и служебную информацию о режимах работы программы измерений;
                                          Записывать на диск компьютера измерительные данные;
                                          Управлять работой системы измерения САУТ:
                                          10 … 50
                                          Число ударов в минуту
                                          Максимальное ускорение
                                          Ударостойкость
                                          250 м/с2
                                          Длительность импульсов
                                          6 мс
                                          Программа обработки и документирования результатов измерений в режиме АЛСН позволяет выполнять следующие функции:
                                          Посмотреть и распечатать результаты измерений, полученные в процессе работы программы измерений;
                                          Производить анализ измеренных рельсовых цепей на отклонение параметров от норм;
                                          Формировать протоколы измерений в формате офисной программы Microsoft Excel (2003, 2007, 2010 и более старших версий) с выводами и предложениями для эксплуатационного штата:
                                            Программное обеспечение системы измерения САУТ предназначено для управления работой системы, обработки и хранения измерительных данных, а также является средой, через которую пользователь взаимодействует с этой системой МИКАР.

                                            Программа измерений в режиме САУТ позволяет выполнять следующие функции:
                                              Система измерения САУТ комплекса МИКАР размещается в специализированном вагоне-лаборатории или аналогичной подвижной единице в составе МИКАР и применяется для измерения параметров шлейфов САУТ при периодической проверке состояния напольных устройств САУТ железнодорожной автоматики на ходу поезда в условиях умеренного климата.
                                              Система измерения САУТ обеспечивает:
                                              Измерение тока шлейфов САУТ частотой 13,06; 19,6; 23; 27 и 31 кГц в диапазоне от 0,1 до 1,0 А с пределом допускаемого значения относительной основной погрешности измерения ±10%;
                                              Измерение длин шлейфов и уклонов в диапазоне от 0,25 до 70,00 м с пределом допускаемого значения абсолютной основной погрешности измерения ±0,15 м (измерение длины шлейфов производится косвенным образом и реализуется в программном обеспечении);
                                              Измерение длин уклонов в диапазоне от 0,15 до 10,00 м с пределом допускаемого значения абсолютной основной погрешности измерения *0,15 м (измерение длин уклонов производится косвенным образом и реализуется в программном обеспечении)
                                              Прием и дешифрацию кодовой информации САУТ-Ц и САУТ-ЦМ.
                                              Производить прием и обработку измерительной информации из блока САУТ;
                                              Выводить на экран монитора измерительную и служебную информацию о режимах работы программы измерений;
                                              Записывать на диск компьютера измерительные данные;
                                              Управлять работой системы измерения САУТ:
                                              В составе комплекса МИКРАД используется два измерительных приемника - приборы П4-17. Прибор П4-17 предназначен для селективного измерения напряжения высокочастотных сигналов и импульсных радиопомех. Высокая избирательность обеспечивается преселектором и фильтрами промежуточной частоты с высокой прямоугольностью. Прибор позволяет измерять девиацию частоты и частоту однотональных частотно-модулированных сигналов.

                                              Прибор П4-17 является комплексным прибором, обеспечивающим измерение параметров поездной радиосвязи, формирование измерительной информации и передачу этой информации в стандартном протоколе обмена в программное обеспечение комплекса МИКРАД.
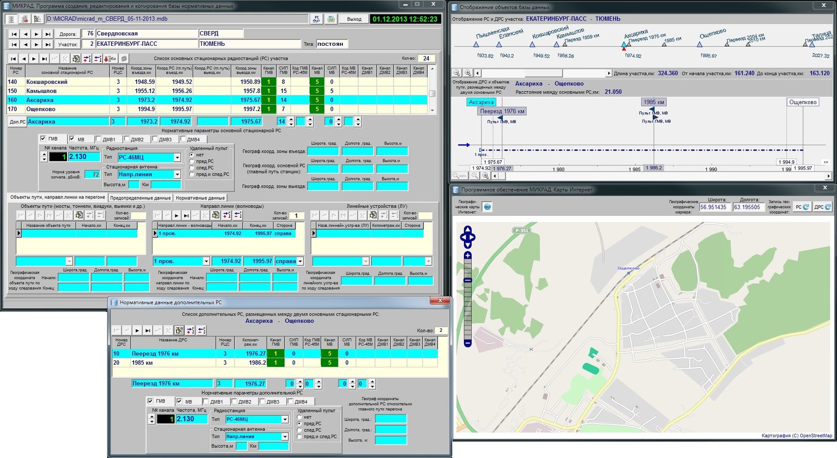
                                              Программное обеспечение комплекса МИКРАД предназначено для создания и ведения нормативной части базы данных по устройствам поездной радиосвязи, управления работой системы, обработки, документирования и хранения измерительных данных, а также является средой, через которую пользователь взаимодействует с комплексом МИКРАД.

                                              Программа ведения базы нормативных данных позволяет создавать и редактировать списки участков железной дороги и списки устройств поездной радиосвязи - стационарных радиостанций. Для каждой стационарной радиостанции могут быть введены различные нормативные параметры:
                                              Программа обработки и документирования результатов измерений в режиме АЛСН позволяет выполнять следующие функции:
                                              Посмотреть и распечатать результаты измерений, полученные в процессе работы программы измерений;
                                              Производить анализ измеренных рельсовых цепей на отклонение параметров от норм;
                                              Формировать протоколы измерений в формате офисной программы Microsoft Excel (2003, 2007, 2010 и более старших версий) с выводами и предложениями для эксплуатационного штата:
                                                Программное обеспечение системы измерения САУТ предназначено для управления работой системы, обработки и хранения измерительных данных, а также является средой, через которую пользователь взаимодействует с этой системой МИКАР.

                                                Программа измерений в режиме САУТ позволяет выполнять следующие функции:
                                                  Система измерения САУТ комплекса МИКАР размещается в специализированном вагоне-лаборатории или аналогичной подвижной единице в составе МИКАР и применяется для измерения параметров шлейфов САУТ при периодической проверке состояния напольных устройств САУТ железнодорожной автоматики на ходу поезда в условиях умеренного климата.
                                                  Система измерения САУТ обеспечивает:
                                                  Измерение тока шлейфов САУТ частотой 13,06; 19,6; 23; 27 и 31 кГц в диапазоне от 0,1 до 1,0 А с пределом допускаемого значения относительной основной погрешности измерения ±10%;
                                                  Измерение длин шлейфов и уклонов в диапазоне от 0,25 до 70,00 м с пределом допускаемого значения абсолютной основной погрешности измерения ±0,15 м (измерение длины шлейфов производится косвенным образом и реализуется в программном обеспечении);
                                                  Измерение длин уклонов в диапазоне от 0,15 до 10,00 м с пределом допускаемого значения абсолютной основной погрешности измерения *0,15 м (измерение длин уклонов производится косвенным образом и реализуется в программном обеспечении)
                                                  Прием и дешифрацию кодовой информации САУТ-Ц и САУТ-ЦМ.
                                                  Производить прием и обработку измерительной информации из блока САУТ;
                                                  Выводить на экран монитора измерительную и служебную информацию о режимах работы программы измерений;
                                                  Записывать на диск компьютера измерительные данные;
                                                  Управлять работой системы измерения САУТ:
                                                  Программа измерения параметров устройств поездной радиосвязи позволяет оператору комплекса МИКРАД управлять режимами работы прибора П4-17 и комплекса в целом, проводить измерение параметров, производить маркировку и запись измерительных данных, а также наблюдать на графике характер изменения сигналов в пределах зоны действия радиостанций:
                                                  Программа обработки и документирования результатов измерений в режиме АЛСН позволяет выполнять следующие функции:
                                                  Посмотреть и распечатать результаты измерений, полученные в процессе работы программы измерений;
                                                  Производить анализ измеренных рельсовых цепей на отклонение параметров от норм;
                                                  Формировать протоколы измерений в формате офисной программы Microsoft Excel (2003, 2007, 2010 и более старших версий) с выводами и предложениями для эксплуатационного штата:
                                                    Программное обеспечение системы измерения САУТ предназначено для управления работой системы, обработки и хранения измерительных данных, а также является средой, через которую пользователь взаимодействует с этой системой МИКАР.

                                                    Программа измерений в режиме САУТ позволяет выполнять следующие функции:
                                                      Система измерения САУТ комплекса МИКАР размещается в специализированном вагоне-лаборатории или аналогичной подвижной единице в составе МИКАР и применяется для измерения параметров шлейфов САУТ при периодической проверке состояния напольных устройств САУТ железнодорожной автоматики на ходу поезда в условиях умеренного климата.
                                                      Система измерения САУТ обеспечивает:
                                                      Измерение тока шлейфов САУТ частотой 13,06; 19,6; 23; 27 и 31 кГц в диапазоне от 0,1 до 1,0 А с пределом допускаемого значения относительной основной погрешности измерения ±10%;
                                                      Измерение длин шлейфов и уклонов в диапазоне от 0,25 до 70,00 м с пределом допускаемого значения абсолютной основной погрешности измерения ±0,15 м (измерение длины шлейфов производится косвенным образом и реализуется в программном обеспечении);
                                                      Измерение длин уклонов в диапазоне от 0,15 до 10,00 м с пределом допускаемого значения абсолютной основной погрешности измерения *0,15 м (измерение длин уклонов производится косвенным образом и реализуется в программном обеспечении)
                                                      Прием и дешифрацию кодовой информации САУТ-Ц и САУТ-ЦМ.
                                                      Производить прием и обработку измерительной информации из блока САУТ;
                                                      Выводить на экран монитора измерительную и служебную информацию о режимах работы программы измерений;
                                                      Записывать на диск компьютера измерительные данные;
                                                      Управлять работой системы измерения САУТ:
                                                      Программа документирования результатов измерений комплекса МИКРАД позволят просматривать, анализировать, дополнительно маркировать и сопровождать комментариями данные измерений, данные сканирования каналов поездной радиосвязи, звуковые данные канального сигнала, а также распечатывать протоколы измерений:
                                                      Made on
                                                      Tilda